
Tiffany Parra
SEO Consultant Driving Revenue For E-Commerce Brands
SEO That Converts 👇 💸
Real Results, Real Businesses

Backyard Furniture Retailer
🚀 Generated over $1,000,000 in organic revenue in just 12 months via strategic SEO.🏆 Engaged in a 3-year project that successfully outranked Amazon and Home Depot for highly competitive keywords.📈 Consistently driving organic revenue month over month through robust, targeted SEO efforts.

Online Fruit Business
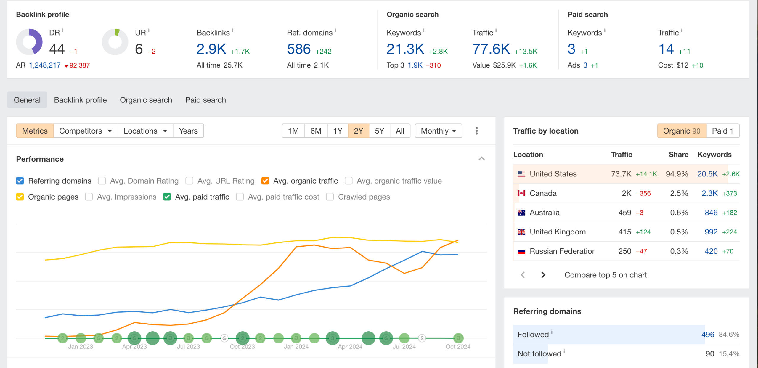
🚀 Grew organic traffic from 300 to 9,600 visitors – a staggering 3100% increase!💰 Matched paid ad revenue (excluding direct traffic) in just 6 months.📈 Organic traffic is on track to become their #1 revenue driver.🏆 Secured top ranking for their primary category keyword, solidifying industry authority.

Cold Plunge Brand
🚀 Grew organic traffic from 0 to 785 peak visitors for a brand new one-product store.💡 Leveraged informational blogs and extensive interlinking to boost the product page's authority.📈 Generated $10,497 in organic revenue from just 1 month of live content.🏆 Secured top rankings for competitive keywords, establishing the brand as a niche authority.






